PulseCloud 脉云 设备管理解决方案
在工业4.0 和智能制造领域,脉云PulseCloud 正是您梦寐以求的解决方案。它帮助您管理设备相关的所需流程,并使之更加高效。并且,您可以通过它实时监控生产状态。我们的HOMAG 设备配备行业领先的控制系统,可对设备进行全面追踪。脉云PulseCloud 所提供的工具可方便您获取设备数据,并充分利用好这些数据。

脉云:从设备数据可视化到数据驱动的解决方案设计,满足您的需求并帮助您提高设备性能
除了通过我们的应用程序将您的设备和工厂的状态可视化之外,收集的数据将帮助您释放潜力,提高效率

(对应四个方面)
脉云监控
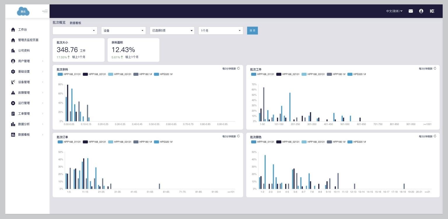
设备连接到我们的脉云,实时跟踪车间的情况。随时随地您可以跟踪单台设备的性能,监控总体产量,并分析您的实际生产方式,以此来掌握材料利用率和批次的大小。
性能报告
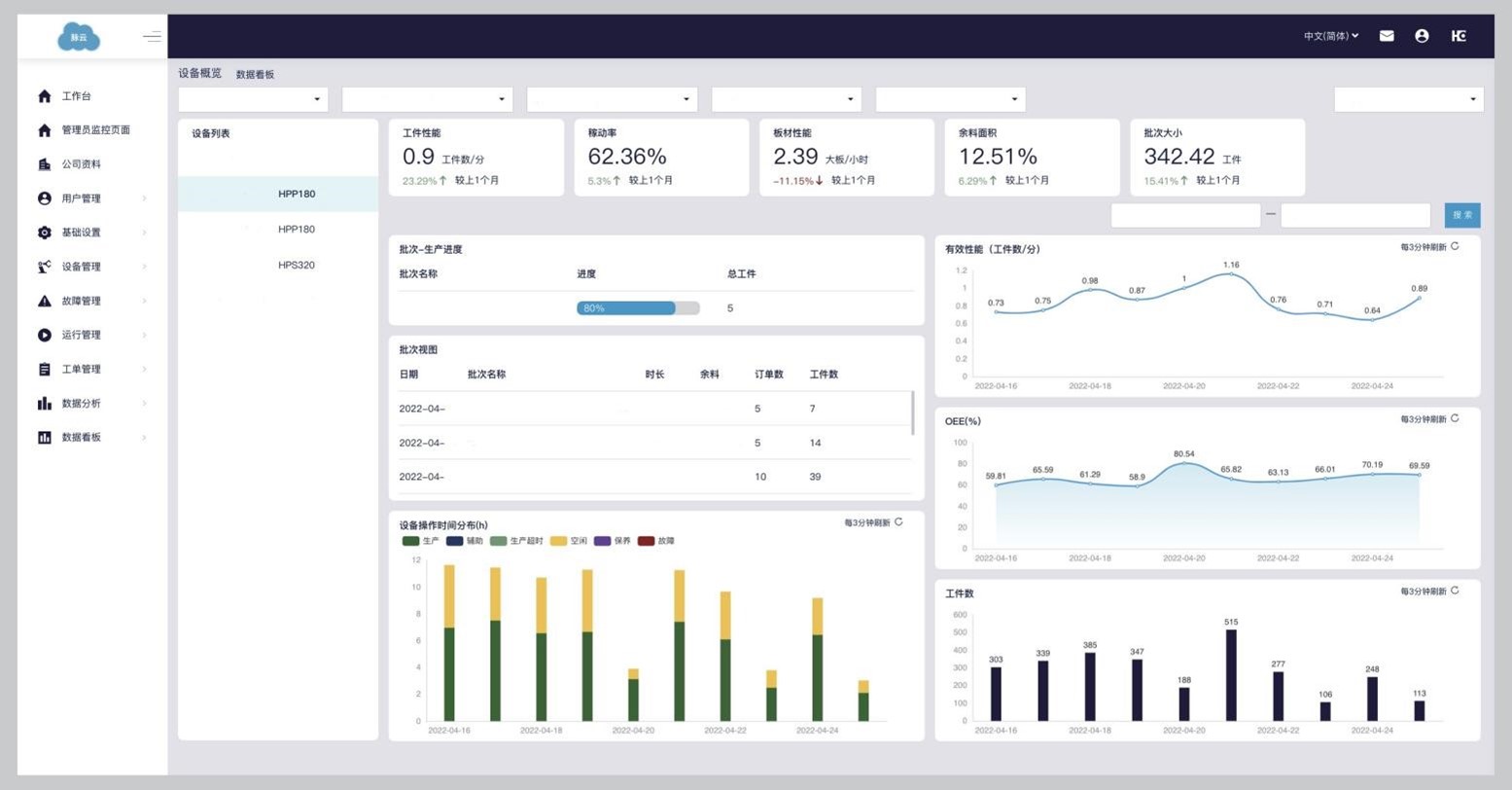
脉云为您提供大量数据,帮助您掌握工厂的运行情况。通过各种看板和定期报告中,让您通过对比不同的设备和不同的工厂,在计划排期和设备性能之间得出最优解。
分析以确定改进潜力
我们的专家将培训您的员工,如何使用收集到的数据。除此之外,我们将基于您的数据进行分析,以确定您工厂的最大 潜力,并找到您的设备无法以最佳状态生产的根本原因。
适合您需求的解决方案开发
基于此分析,我们的将设计一个明案的解决方案,包括对管理架构或设备配置的优化,帮助您实现这些改进潜力。我们 将确保您采取正确的措施,与我们一起更上一层楼。
所有流程的当前状态,您尽可全局掌控


您可以实时看到某个加工过程中的所有设备,了解哪些设备处于良好运行状态中并且,您还可以检查设备、监控运行进展,以数据为基础进行决策。

脉云PulseCloud在云端运行,便于您随时随地获取设备数据。即使在智能手机上,也可轻点指尖轻松获得。全程可视,让您在竞争中保持领先。

当然,我们所做的,远非只是让您的工厂透明可视。我们保持认真严谨,把客户当作“战略合作伙伴”,并帮助客户解锁隐藏的潜能。通过脉云 PulseCloud 2.0 工具,您可实现全面透明化,让自己变得更加高效。
想要提高设备的利用效率?我们将帮助您找到问题的根本原因,并基于数据设计出解决方案。这样,您就可以解锁自己的全部潜能,在激烈的市场竞争中降低成本。
An example 案例
想要比较不同工厂切割锯之间的数据?脉云 PulseCloud 2.0 基于实时数据,为您显示出其效率和性能的差异。这样,您就可以掌握全局, 并决定从何处着手进行优化。这样,您就可以设立清晰的目标,并确定适当的衡量标准。我们有如何使用数据的工作坊,帮助您实施以数据为驱动的流程优化,挖掘企业的潜力。

很多情况下,生产计划对生产线的绩效有巨大影响。在脉云 PulseCloud 2.0中,您可以看到对各个批次的分析,并关联分析该信息与设备产出之间的差异。您可以用该数据优化批次创建和调度方法,充分发挥出设备的价值。

最重要的是,由于您在脉云 PulseCloud 中拥有实时数据,因而即刻就能看到实施优化所产生的效果。

详细的性能数据和收集的生产数据只有在和我们专业的行业知识和工艺知识相结合,才能展现其真正的潜力。理解和解释收集到的数据是设计适当的优化策略和制定有效帮助您成长的行动计划的关键。
单机设备的性能和利用率数据实时显示车间的实际情况,并帮助您长期跟踪最新进展。结合我们的专业知识,我们可以分析性能是如何受到影响的,并对物理设备环境和加工参数进行有针对性的优化。
设备闲置时间的增加是由于材料或数据供应不理想造成的吗?改善物理和数字设备环境可以使效率提高 25%。加工速度降低是因为加工中心的钻头、打孔图和工艺设计规范缺少优化而导致的吗?
只需从正确的角度分析设备数据,并根据数据设计解决方案,对钻头进行小的更改和对工艺设计的升级可以将加工时间减少 15%,并显著提高产量。
由于我们将您生产过程中所有不同单元的设备连接起来,并分析垂直过程中的数据,因此我们可以评估并了解您的生产计划对整个工厂单机设备的影响。
在锯切单元中,您的排产和组批方式如何影响材料利用率和设备性能? 您的组批方式如何影响封边单元的换带、停机时间和产能?

将工厂设备的实际性能数据与垂直流程的生产数据联系起来,可以让我们了解工厂作为一个复杂系统,如何对提供的生产计划中的各种参数做出反应。我们可以使用真实数据和我们的专业知识,就如何改进生产计划中的流程以及如何使用我们的数字解决方案实施这些更改提供具体的实用建议。优化排产和组批方法可以将机器性能提高 20%,并将材料使用量减少几点。
将来自车间的绩效数据与来自垂直流程的数据以及我们专家的专业知识相结合,将有助于挖掘潜力,提高竞争力。
性能监控 & 性能报告
通过脉云实时监控车间设备性能和效率。您可以在智能手机上实时分析工厂的产量、设备效率或性能。所有车间的 HOMAG 机器。您将收到一份定期绩效报告,报告会将发展和趋势可视化,并帮助您找到瓶颈和改进潜力。无论您是在车间安装数据看板,还是在出差时跟踪设备性能。创建数据可见性是优化运营并将制造业提升到新水平的第一步。
运行监控
除了确保设备以最佳状态运行外,脉云让您可以用指尖轻点屏幕实时监控操作。在任何地方都可以分析材料利用率 / 产量、批量大小和订单大小。这会帮助您理解,设备效率降低与较小的批量大小或较小的订单之间的关系,从而最终优化您的生产管理架构。
设备管理
脉云帮助您将设备相关的流程数字化。我们的设备管理模块帮助您的机修团队跟踪问题,向不同的技术人员分配维修订单,并实时监控进度。您将定期收到一份报告,以监控团队的表现。如果机修团队不能自行解决,您可以直接把您的请求转发给我们的专家,这样他们就可以让您的机器尽快恢复速度。












